Netdata 是一个为实时系统性能监控解决方案设计的开源工具。它监控进程,例如内存、CPU 利用率、磁盘输入/输出、网络带宽、系统应用程序、MySQL数据库等系统实时指标。这些指标以图形图表的形式在令人惊叹的交互式仪表板上进行可视化。
步骤 1. 在我们安装任何软件之前,通过apt在终端中运行以下命令来确保您的系统是最新的很重要:
sudo apt update sudo apt upgrade
步骤 2. 在 Debian 11 上安装 Netdata。
默认情况下,Netdata 在 Debian 的基本存储库中可用。您可以通过运行以下命令在 Debian 系统上安装 Netdata:
sudo apt install netdata
安装后要能够启动、停止和获取 Netdata 服务的状态,请使用以下命令:
sudo systemctl start netdata sudo systemctl stop netdata sudo systemctl status netdata
步骤 3. 配置 Netdata。
接下来,在您喜欢的文本编辑器中编辑 Netdata 配置文件:
nano /etc/netdata/netdata.conf
添加以下几行:
[global]
run as user = netdata
web files owner = root
web files group = root
# Netdata is not designed to be exposed to potentially hostile
# networks. See https://github.com/netdata/netdata/issues/164
bind socket to IP = 127.0.0.1
默认情况下, bind socket to IP它设置为. 要使用 IP 地址访问仪表板,您需要将它们替换为您的服务器 IP 地址:127.0.0.1127.0.0.1
[global]
run as user = netdata
web files owner = root
web files group = root
# Netdata is not designed to be exposed to potentially hostile
# networks. See https://github.com/netdata/netdata/issues/164
bind socket to IP =
保存文件并重新启动 Netdata 服务:
sudo systemctl restart netdata
步骤 4. 配置防火墙。
现在我们允许端口 19999 使用 UFW 防火墙:
sudo ufw allow 19999 sudo ufw reload
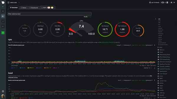
步骤 5. 访问 Netdata Web 界面。
成功安装后,您需要在您喜欢的 Web 浏览器中键入 URL以重定向到 Netdata 仪表板:http://(your-domain.com or your-server-IP-addresss):19999


感谢您使用本教程在 Debian 11 Bullseye 上安装最新版本的 Netdata Monitoring。如需其他帮助或有用信息,我们建议您查看Netdata 官方网站。