Netdata 是一个开源的实时服务器监控工具。它提供了数百种工具来监控服务器、CPU、内存使用情况、系统进程、磁盘使用情况、IPv4 和 IPv6 网络、系统防火墙等等。

步骤 1. 第一步是将您的系统更新到最新版本的软件包列表。为此,请运行以下命令:
sudo dnf check-update sudo dnf install epel-release sudo dnf install git libuuid-devel autoconf automake pkgconfig zlib-devel curl findutils libmnl gcc make
步骤 2. 在 Rocky Linux 8 上安装 Netdata。
默认情况下,Netdata 在 Rocky Linux 8 基础存储库中不可用。现在运行以下命令,通过运行以下命令从 GitHub 克隆 Netdata:
git clone https://github.com/netdata/netdata.git --depth=100
接下来,更改 Netdata 目录并安装所需的包:
cd netdata ./packaging/installer/install-required-packages.sh --non-interactive --dont-wait netdata sudo dnf --enablerepo=powertools install libuv-devel
最后,运行以下脚本来构建和安装 Netdata 包:
./netdata-installer.sh
安装完成后,启动Netdata的服务,然后启用,这样系统重启后它可以自动启动:
sudo systemctl restart netdata sudo systemctl status netdata sudo systemctl enable netdata
步骤 3. 配置防火墙规则。
默认情况下,Netdata 侦听端口 10000。如果您的服务器上安装并配置了任何防火墙,那么您需要通过 firewalld 允许这两个端口。您可以使用以下命令允许它们:
sudo firewall-cmd --permanent --add-port=19999/tcp sudo firewall-cmd --reload
您可以通过列出当前的防火墙设置来验证:
sudo firewall-cmd --permanent --list-all
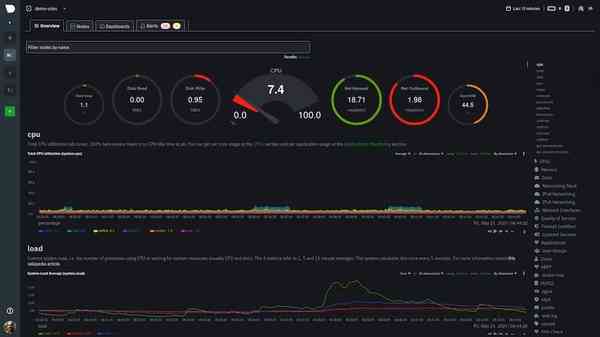
步骤 4. 访问 Netdata Web 界面。
成功安装后,打开您喜欢的浏览器并导航到仪表板将如下所示:http://your-server-ip-address:19999

![]()
感谢您使用本教程在 Rocky Linux 8 系统上安装 Netdata 监控工具。如需更多帮助或有用信息,我们建议您查看Netdata 官方网站。